Grafana 常用但难配的图表
潘忠显 / 2023-09-02
Prometheus 是开源的监控系统,可以采集各种应用程序、服务和系统的监控指标。
Grafana 是开源的数据可视化和监控平台,它可以将各种数据源中的数据进行可视化展示,配置告警监控。
正因为其使用的低成本和便利性,Prometheus 数据源 + Grafana 指标展示,已经是非常常用的监控方式了:
- 服务框架会默认进行一些基础的上报,比如 RPC 的请求量、耗时分布等
- 业务相关的指标,开发也会在自己代码逻辑中添加相关的指标
但在实践中,上报较为完整的指标较容易,但因为对配置展示的不甚了解,会导致我们数据不能发挥其全面的监控作用。
接下来会介绍 Grafana 上如何配置几种常用但不容易配的图表。过程中会穿插介绍 Grafana 和 Prometheus 的一些基础细节。
一、测试环境
我这里提供了一个测试环境,依赖于 Docker Compose。
https://github.com/panzhongxian/grafana-promql-test-env
直接 git clone 之后直接 docker compose up 可以拉起 4 个服务:
- Grafana 的容器,命名为 grafana,监听 TCP 端口 3000
- Prometheus 的容器,命名为 promtheus,监听 TCP 端口 9090
- 指标暴露服务1,Python 后台进程,监听 18001 端口
- 指标暴露服务2,Python 后台进程,监听 18002 端口
特别说明:因为前两个服务是在 Docker 容器内运行的,容器内无法直接通过 localhost 访问到母机上的端口,需要将 localhost 替换为 host.docker.internal,相关的配置涉及两个地方:
- Prometheus 配置文件中,配置需要抓取的 targets 信息配置,已在仓库中的 prometheus.yml 文件中修改
- 通过 locahost:3000 访问 Grafana 页面配置中,需要配置 Prometheus 数据源
二、PromQL 基础
PromQL 顾名思义就是 Prometheus Query Language,可以让用户实时选择和聚合时间序列数据。
基础数据类型
了解 PromQL 是在 Grafana 上配置 Promtheus 指标展示的基础,而在这更基础的是,要理解 PromQL 表达式对应的几种数据类型:
- Range vector(范围向量): 时间序列的集合,其中包含随时间变化的一系列数据点
- Instant vector(即时向量): 某个时间点上的样本值的集合,可以理解为 Range vector 在某个时间点上的采样值
- Scalar(标量): 一个简单的浮点值
与官方文档不同,我上边的故意调整了一下介绍顺序,因为 Instant Vector 分别可以和 Range Vector 和 Scalar 产生联系。
举例说明基础类型间关系
以一个 Counter 指标为例说明三者之间的关系。首先说明一下,这个 Counter 有两个 label,同时启动了两个实例进行上报:
c = Counter('item_total', 'demo item counter', ['id', 'type'])
while True:
type_, id_ = get_type_and_id()
c.labels(id_, type_).inc()
time.sleep(0.1)
直接查询 item_total 得到的结果可以是 Range Vector,也可以是 Instant Vector。这取决于在Grafana上选择的查询选项,本质上调用不同的 Prometheus API:
GET /api/v1/query # 查询 instant,可以指定时间点
GET /api/v1/query_range # 查询 range,可以指定时间范围
比如在 Grafana 上查询选项中勾选了 Both 会同时展示 Range 和 Instant:
具体地画个关系图,总结一下三者关系:

基本选择器语句
下面通过一个语句展示一下几种常见的选择器(selector)的用法,用于筛选的 Prometheus 中的指标:
sum by (id) (rate(item_total{type="S"} [5m] offset 5m @1690788035))
{}用于过滤 label[5m]表示产生产生5分钟的 range vectoroffset 5m表示往前(更早的时间)偏移5分钟@1690788035表示前边表达式在时间戳的那个位置上的 instant 值rate表示计算括号内的值的速率sum by (id)表示按照 id 标签聚合求和
很少有场景,会将所有的 selector 都加到一个指标上。而是会通过不同选择器筛选出多个指标,进行计算或结合来进行复杂的展示。
另外,Range vector 可以转换成 Range vector,有几种方式:
- 通过过滤 label:
item_total{instance="host.docker.internal:18001"}就会过滤得到其中一个实例, 样本数减少 - 通过聚合函数:
sum(item_total)或avg(item_total)会将所有 label 进行聚合,得到一个时间序列,样本数减少 - 普通函数:
rate(item_total[1m])按照分钟统计的每秒速率,得到相同的 label 的N个时间序列,样本数基本没有减少,做了一个计算
三、百分比表格
以上边 item_total 指标为例,我们除了会关心这个指标的实时变化之外,往往还需要看到这个指标的PV、每日道具产出道具ID、道具类型的数量和占比。
在没有使用 Prometheus 指标之前,要看这个值,往往需要通过日志上报,然后做实时计算来累积这个值。接下来我们看一下直接使用 Grafana 上如何配置出这两个表格。
固定相对时间
当天数据:我们希望展示的是当天的数据,即时 Grafana 面板的在右上角时间发生变化的时候,也能固定住这个时间。
点击 Query options 会展开面板,在 “Relative time” 选项框中输入 now/d 即表示开始时间从当天0点开始。
灵活地运用这个Promtheus的这个相对时间,可以更容易配置出更符合预期的图表。这里完整的表达式的可以这么写:
now-5d/M -1M
上述表达式可以拆分成两部分来看:
now-5d/M:表示从当前时间往前推45天,然后按照每个月的第一天进行分组-1M:表示在上述时间范围内,再往前推一个月
注意:Rleative time 会在右上角为相对时间的时候,覆盖全局的时间,即独立而不受影响。但如果右上角 from 和 to 都是绝对的时间,则会覆盖图表的起止时间 range。
使用时间区间
在选择了当天的时间范围之后,我们要在指标中使用这个区间并统计区间内的增长值,同时要按照我们需要的维度进行聚合(去掉一些不需要了解的维度,比如 instance):
sum by(id, type) (increase(item_total[$__range]))
这里有用到$__range,是一个 Grafana 内置变量,用于表示当前查询的时间范围。
生成表格并构造列
在指标下边的选项中:勾选 Fromat 为 Table;在 Type 中点选 Instant。
在右侧 Visualization 的下拉框中,选择 Table。
以上操作完成之后,panel中已经呈现出表格的基本形态,包括 Time/id/type/Value 等4列。
增加百分比列
我们要展示各个道具ID占总产出的比例,其实就是将 各个ID数量对应的 range vector 和 总数量的 range vector 进行除法运算即可。
- 分子是
sum by(id, type) (increase(item_total[$__range])) - 分母是
sum (increase(item_total[$__range]))
但是两者 label 的数量不一样,直接做除法是会报错的。并且这里属于一种 many-to-one 的场景:一边多个元素(不同label值的单个值)对应另外一边一个向量元素(不同label值的和),前者被称为 many-side,后者被称为 one-side。
Promtheus 的 vector matching 中有介绍连接不同向量的方法:
ignoring的操作忽略掉指定的 label,以匹配两个 label 不完全相同的指标group_left关键词,用于many-to-one的连接,按照左边的标签进行匹配,若没有匹配值,右边放0
具体地,统计各个ID占比可以表示为:
sum by(id, type) (increase(item_total[$__range]))
/
ignoring(id, type) group_left sum (increase(item_total[$__range]))
只显示上述展示的可以看到 Value 列展示的就是道具的产出占比:
同样地,按照上边的解释,还可以配置出每种道具类型中,不同道具的产出占比:
sum by(id, type) (increase(item_total[$__range]))
/
ignoring(id) group_left sum by (type) (increase(item_total[$__range]))
以及不同类型的占道具总产出的占比:
sum by(type) (increase(item_total[$__range]))
/
ignoring(type) group_left sum (increase(item_total[$__range]))
两个查询结果合并展示
前边通过两个查询分别查询出了各道具当天产出总量以及各道具产出总量占比。通过 Transform 中的 Merge 功能可以将两个结果 自动合并到一起。
但展示的列名,需要做一下简单的映射,才有更好的可读性。通过 Transform 中的 Organize fields 完成这个映射。
更多细节处理
- 居中对齐:在 All -Table-Column Align 中可以选择默认的对齐方式
在 Overrides 中选择 Fields with name 可以针对每一列调整如下信息:
- 百分比格式:选择单位(Unit),然后选择 percent(0.0 - 1.0)
- 时间格式:因为这里展示的是一天,没有合适的选项,可以直接手动输入
time: YYYY-MM-DD然后敲回车,来指定日期格式 - 最小宽度:针对实际宽度比较小的,可以设置最小宽度,比如这里的道具类型
四、统计每小时/每日增量
日常的数据统计中,按照天统计某个指标的增量(比如某接口在最近一周每天的访问总量)是非常常见的。
如何通过配置,能以表格或柱状图的形式,展示一段时间每小时/每天统计的效果呢?
前边的表格中,展示的是当天(now/d 到 now)之间的数据,固定了 range 之后,无法查看其他天的统计情况。有一种特殊情况是可以将右上角的相对时间修改为绝对时间,此时 $__range 的实际值会与右上角一致,但结果只能是这段时间的增量,而不会产生多天的数值。
一段时间内每小时/每天的统计,实际上指标在有不同的时间点上的结果,因此 PromQL 的查询结果应当是个 Range vector,只不过这个时间点是每天只有一个时间点(间隔较大而已)。
不含当前周期的统计
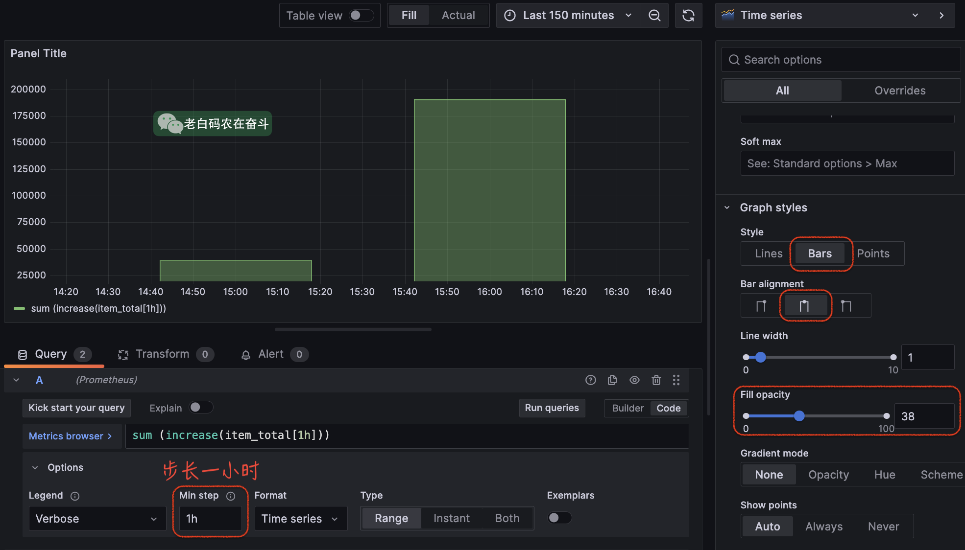
“某指标在每小时增加的统计量”直接翻译成 PromQL 为:
sum(increase(item_total[1h]))
为了避免过多的干扰,我们只关注整点时该统计值,因此,需要在 Options - Min step 中设置成 1h。

上边的配置能基本满足按照小时统计的需求,但是有一点不足:不能显示当前不满1小时内的统计量。比如上图的“now”实际为 16:50,从16:00 到 now 的增量实际是没有显示,而当前未满一个周期的统计值,实际也是我们较关心的。
包含当前周期的统计
将 PromQL 语句做一个简单调整:
sum(increase(item_total[1h] offset -1h))
offset 函数用于将时间窗口向过去移动指定的时间,这里 offset -1h 表示将时间窗口向过去移动 -1h,即向未来移动一小时。所以,item_total[1h] offset -1h 最近一个周期返回的是 item_total 时间序列在 now/h 到 now/h + 1h 之间的所有数据点。但是 now 到 now/h + 1h 还没有数据,所以等价于表示 now/h 到 now 到所有时间点。
再具体到上边截图中,在16:50统计时,图中 16:00 的统计点:
sum(increase(item_total[1h]))是 15:00 - 16:00 之间增加的数量sum(increase(item_total[1h] offset -1h))是 16:00 - 当前时间的之间增加的数量
后者是前者的往前偏移了一小时,最后补充了当前周期的统计点,为了更明显的对比,这里暂时改成 line 进行比较:
时间 override:跟之前介绍的类似,时间可以指定格式进行 override,这样当光标移动到对应的 bar 上则可以显示指定的格式
使用 Bar chart 替换
如果每个时间点存在多个 label 的指标,可以在 visualization 中选择 Bar 类型:
五、Panel 对齐
新手在处理 Grafana 面板的时候,往往会比较难操控面板的对齐。Grafana 没有分散对齐的功能,像这样常见需求就难操作:一行有2个面板,容易让他们均匀对齐;再添加一个面板,需要3个面板均匀分布;再添加一个面板,需要4个面板均匀分布。
理解了 Grafana Dashboard 的尺寸原理,上边这种需求就很好操作了。
我们知道 Grafana 在界面上的配置,最终都会保存成 JSON。我们看看 JSON 配置说明中关于尺寸和位置的说明。
Panel size and position
The gridPos property describes the panel size and position in grid coordinates.
w1-24 (the width of the dashboard is divided into 24 columns)hIn grid height units, each represents 30 pixels.xThe x position, in same unit asw.yThe y position, in same unit ash.The grid has a negative gravity that moves panels up if there is empty space above a panel.
宽度单位 1/24
宽度和横轴位置的单位,是屏幕宽度的 1/24。也就是说,宽度是相对的,浏览器不管多宽,面板的宽度只能是屏幕宽度的 N 份 1/24。
**为什么会将屏幕分成 24 个单位?**因为 24 是 1、2、3、4、6、8倍数,换句话,一行中如果有2、3、4、6、8个面板,都可以被均匀的分布。
所以如果我们要对齐 3个面板,将每个面板的宽度,JSON中设置成8即可,或者拖拉8个单位,拖拉会有栏位的提示:

类似的问题:为什么圆周被划分成 360 度?为什么一小时有60分钟,一天有24小时?都是因为好做等分。
高度单位 30 pixels
高度的单位则是 “30 pixels”,即 30 像素,可以认为是一个绝对的单位。但是会随着浏览器的缩放像素大小会有区别。
同样的,每个高度单位附近,拖拉也会有一定的吸附提示:

浏览器缩放中的面板
通过 Ctrl + +/- 可以控制浏览器的页面的缩放,缩放过程中像素点的大小缩放,但是总宽度是不变的。
再加上我们上边提到的宽高度单位不同,浏览器缩放,只会影响高度,所以面板的比例实际是会变化的:

